Orca é um DEX construído em Solana focado em pools de liquidez eficientes, simples de operar e com forte ênfase em UX. Nos primeiros minutos de uso, fica claro por que Orca se tornou referência em pools de liquidez em Solana: tudo gira em torno de reduzir erro humano, otimizar capital e tornar a provisão de liquidez algo previsível. Diferente de DEX confusos, Orca apresenta preços claros, taxas visíveis e ferramentas que ajudam o investidor a entender o risco antes de entrar.
Na prática, Orca funciona como um AMM moderno, usando tanto pools tradicionais quanto liquidez concentrada, permitindo que o provedor escolha exatamente a faixa de preço onde quer atuar. Isso muda tudo. Em vez de espalhar capital por um oceano inteiro de preços improváveis, o investidor concentra liquidez onde o volume realmente acontece. Resultado: mais taxas capturadas, menos capital ocioso, mais eficiência por dólar alocado. É por isso que Orca é referência em pools de liquidez em Solana.
Nos primeiros dias operando Orca, a sensação é de controle. Você escolhe o par, visualiza o histórico, entende a volatilidade, define o range e acompanha o desempenho quase como um painel de instrumentos. Orca não promete mágica, mas entrega clareza. Em Solana, onde a velocidade é alta e erros custam caro, essa clareza vira vantagem competitiva. Pools Orca são usadas tanto por iniciantes quanto por operadores avançados que buscam rendimento consistente com risco mapeado.
Outro ponto que consolida a Orca como referência em pools de liquidez em Solana é a integração com o ecossistema. Orca conversa bem com wallets, agregadores, vaults automáticos e ferramentas de gestão de posição. Isso permite estratégias híbridas: pools manuais para quem gosta de controle fino, vaults para quem prefere automação, e combinações com stablecoins para defesa de capital. Orca vira o “chão” onde estratégias mais sofisticadas são construídas.
Quando se olha o longo prazo, Orca não se sustenta apenas por taxas ou TVL, mas por filosofia. A plataforma foi desenhada para durar ciclos. Em mercados de alta, captura volume com eficiência. Em mercados laterais, permite ranges defensivos. Em mercados de queda, dá ao investidor instrumentos para reduzir exposição sem sair totalmente. É assim que um protocolo deixa de ser moda e vira infraestrutura.
O que é uma DEX e por que ela se tornou uma máquina de receitas no DeFi
Uma DEX (Decentralized Exchange) é uma exchange descentralizada onde trocas acontecem diretamente entre usuários, sem custódia, sem intermediários e sem mesa central controlando liquidez. Em vez de um livro de ordens tradicional, a maioria das DEX opera com AMMs (Automated Market Makers), contratos inteligentes que usam pools de liquidez para permitir trocas automáticas de tokens.
Na prática, cada vez que alguém troca um token por outro, existe uma taxa embutida. Essa taxa não vai para uma empresa. Ela é distribuída para quem forneceu liquidez. É aí que nasce a principal oportunidade de receita dentro das DEX: ser a infraestrutura invisível que o mercado usa o tempo todo.
Dentro de uma DEX, existem múltiplas camadas de geração de renda. A mais clássica é a provisão de liquidez, onde o investidor deposita dois ativos em uma pool e recebe parte das taxas de negociação. Quanto maior o volume negociado, maior a receita. Em DEX maduras, com bilhões em volume diário, essa engrenagem funciona 24 horas por dia, independente de bull ou bear market.
Com a evolução do DeFi, surgiram oportunidades ainda mais refinadas. A liquidez concentrada permite que o provedor escolha faixas específicas de preço, aumentando drasticamente a eficiência do capital. Em vez de “espalhar” dinheiro por preços improváveis, o capital trabalha exatamente onde o mercado está ativo. Isso transforma pools em verdadeiras linhas de produção de taxas.
Além disso, muitas DEX servem como base para vaults automáticos, estratégias delta-neutras, market making passivo, renda com stablecoins, e até estruturas híbridas com opções e derivativos. A DEX deixa de ser apenas um local de troca e vira o coração financeiro do ecossistema.
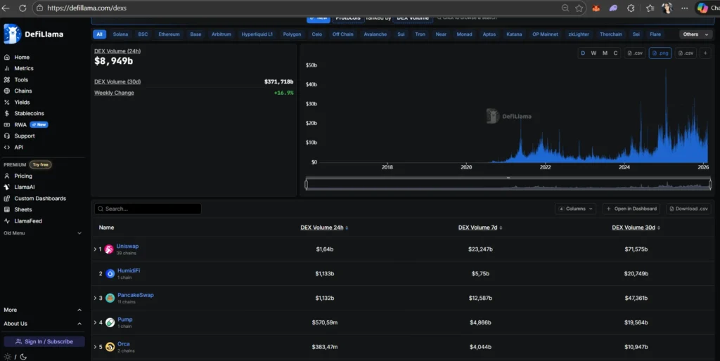
A imagem do DeFiLlama mostra isso de forma brutal. O ranking de volume revela DEX movimentando centenas de bilhões de dólares em janelas de 30 dias. Isso não é especulação pontual. É fluxo recorrente. É uso real. É taxa sendo paga o tempo todo. Protocolos como Uniswap, PancakeSwap e Orca aparecem porque concentram exatamente onde o dinheiro gira com mais frequência.
Quando você olha esse gráfico, não está vendo “preço”. Está vendo atividade econômica pura. Cada barra representa milhões em trocas, e cada troca representa taxas distribuídas. Para quem entende DEX, esse gráfico não é informativo. É um mapa de oportunidades.

Como funcionam as pools de liquidez na Orca
Pools na Orca permitem que dois ativos sejam depositados para facilitar trocas descentralizadas. Em troca, o provedor recebe taxas geradas pelas negociações. A diferença está na forma como Orca implementa isso:
- Pools tradicionais para simplicidade
- Pools de liquidez concentrada para eficiência máxima
- Interface visual que mostra risco, faixa e potencial retorno
Cada pool tem parâmetros claros: par de ativos, volume, taxa, volatilidade histórica e impacto de preço. Nada fica escondido.
O mercado não para, ele respira. Em alguns dias inspira devagar, em outros solta o ar de uma vez só, e quem está dentro das pools sente isso primeiro. Essa tela da Orca mostra exatamente esse instante: uma fotografia viva da liquidez em Solana, onde números mudam, posições se ajustam e a volatilidade redefine quem ganha mais taxas e quem fica temporariamente fora do jogo.
A fotografia do agora: pools Orca e a volatilidade em tempo real
Nesse momento específico, a Orca apresenta um TVL acima de 256 milhões de dólares, com mais de 341 milhões negociados em apenas 24 horas. Isso não é um dado estático, é fluxo. Cada linha dessa tabela representa uma mini-economia funcionando em tempo real, reagindo ao humor do mercado, às narrativas do dia e ao comportamento dos traders.
Pools como SOL/USDC aparecem no topo não por acaso. Elas concentram volume alto, volatilidade controlável e uso constante. O yield anualizado mostrado ali não é promessa, é reflexo direto da atividade recente. Se o mercado acelera, as taxas sobem. Se o mercado entra em lateralização, a eficiência do range passa a ser o fator decisivo. Em ciclos mais agressivos, pares voláteis como PENGUIN/SOL ou PUMP/SOL explodem em yield aparente, mas carregam junto uma instabilidade que pode mudar completamente o cenário em horas.
Essa é a essência da volatilidade nas pools Orca: o retorno não é linear. Ele dança conforme o volume, o range escolhido e a direção do preço. Um par que hoje entrega 16% ou 70% anualizado pode amanhã cair drasticamente se o preço sair da faixa ou se o fluxo migrar para outro ativo. Por isso, essa tela nunca deve ser lida como ranking de “melhores pools”, mas como um radar de comportamento do mercado.
O dado mais importante não é apenas o yield, mas a relação entre Volume 24h, TVL e Fees 24h. É ali que se enxerga a eficiência real. Pools com TVL alto e fees consistentes indicam estabilidade. Pools com TVL baixo e fees altos gritam oportunidade, mas também risco elevado. É nesse contraste que o investidor atento opera, ajustando exposição conforme o pulso do mercado.
Essa posição momentânea deixa claro um ponto-chave: Orca não é um cofre parado, é um organismo vivo. Cada bloco confirmado em Solana pode alterar completamente esse painel. Estratégias vencedoras aqui são adaptativas. Quem entende essa volatilidade não busca o maior número, busca coerência entre risco, tempo e objetivo.

Quando o mercado aperta o acelerador, essa tela deixa de ser apenas informativa e vira prova de funcionamento do modelo. A pool SOL/USDC da Orca aparece aqui como uma das mais líquidas do ecossistema, com mais de 167 milhões de dólares negociados em 24 horas e mais de 66 mil dólares em taxas distribuídas diretamente aos provedores de liquidez no mesmo período. Isso não é estimativa, é receita realizada. Cada trade que passou por essa pool pagou um pequeno pedágio, e esse pedágio foi direcionado a quem sustentou a infraestrutura. Em momentos de volatilidade como esse, com preço testando zonas críticas e volume explodindo, a pool vira uma usina de geração de taxas. Não importa se o preço sobe ou desce no curto prazo: enquanto o mercado gira, a receita acontece. É exatamente por isso que pools de alto volume são tratadas como ativos estratégicos dentro do DeFi — elas transformam movimento em fluxo de caixa, e fluxo em rendimento real para quem está posicionado com consciência.

Por que Orca virou referência em Solana
- UX simples, mesmo para conceitos avançados
- Liquidez concentrada bem implementada
- Taxas competitivas e previsíveis
- Forte integração com o ecossistema Solana
- Foco em sustentabilidade, não em hype
Orca não tenta ser tudo. Ela tenta ser excelente em pools.
FAQ – Orca, Pools e Liquidez em Solana (30 perguntas com respostas completas)
1. O que é a Orca na prática?
Orca é uma exchange descentralizada em Solana que permite trocas de tokens e provisão de liquidez de forma eficiente, usando AMM e liquidez concentrada.
2. Orca é segura?
A segurança da Orca vem da arquitetura de Solana, de contratos auditados e do design simples que reduz superfícies de erro operacional.
3. Qual a diferença entre Orca e outras DEX em Solana?
A principal diferença é a experiência do usuário e a eficiência de capital. Orca prioriza clareza e controle de risco.
4. O que é liquidez concentrada?
É a possibilidade de fornecer liquidez apenas dentro de uma faixa de preço específica, aumentando o rendimento por capital alocado.
5. Liquidez concentrada é mais arriscada?
Ela exige mais gestão. Fora do range, o capital deixa de gerar taxas. Dentro do range, a eficiência é muito maior.
6. Iniciantes podem usar Orca?
Sim. Orca foi desenhada para que até iniciantes entendam o que estão fazendo antes de clicar em “confirmar”.
7. Quais pares são mais usados na Orca?
Pares com SOL, stablecoins e tokens de alto volume costumam ter melhor equilíbrio entre risco e retorno.
8. Orca é boa para renda passiva?
Sim, especialmente quando combinada com ranges conservadores ou vaults automáticos do ecossistema.
9. Qual o papel das taxas nas pools Orca?
As taxas são a principal fonte de rendimento do provedor de liquidez, pagas por traders que usam a pool.
10. Existe impermanent loss na Orca?
Sim. Como em qualquer AMM, o risco existe, mas pode ser mitigado com escolha correta de pares e ranges.
11. Stablecoins reduzem risco?
Reduzem volatilidade, mas não eliminam risco. Elas são usadas como âncora defensiva em estratégias.
12. Orca é melhor que CEX?
Não é uma comparação direta. Orca é infraestrutura DeFi, enquanto CEX são custodiais.
13. Preciso de muito capital para começar?
Não. Orca permite começar com valores modestos, ajustando a estratégia ao tamanho do capital.
14. Como acompanho o desempenho da pool?
A própria interface da Orca mostra fees geradas, posição atual e status do range.
15. Orca funciona bem em mercado lateral?
Funciona muito bem. Mercados laterais tendem a gerar taxas constantes.
16. E em mercado de alta?
Em alta, ranges bem posicionados capturam volume intenso, aumentando rendimento.
17. E em mercado de queda?
É possível usar ranges defensivos ou pares com stablecoins para reduzir impacto.
18. Orca tem token próprio?
Sim, mas o uso da plataforma não depende de especulação com o token.
19. Preciso fazer rebalanceamento?
Em liquidez concentrada, sim. É parte da estratégia.
20. Vaults automáticos usam Orca?
Muitos vaults do ecossistema Solana utilizam pools Orca como base.
21. Orca é open source?
Grande parte da infraestrutura segue padrões abertos do ecossistema.
22. Qual wallet usar?
Wallets compatíveis com Solana funcionam perfeitamente.
23. Posso sair da pool a qualquer momento?
Sim, desde que aceite o estado atual da posição.
24. Orca cobra taxa para LP?
Não cobra além das taxas normais da rede Solana.
25. Orca é indicada para longo prazo?
Sim, especialmente como infraestrutura base de estratégias de yield.
26. Posso combinar Orca com DCA?
Sim. Muitos investidores usam Orca como complemento ao DCA.
27. Orca é adequada para perfil conservador?
Com stablecoins e ranges amplos, sim.
28. O que diferencia Orca em ciclos longos?
Consistência, simplicidade e adaptação a diferentes fases de mercado.
29. Orca depende do preço da Solana?
Depende da atividade da rede, não apenas do preço.
30. Por que estudar Orca a fundo?
Porque entender Orca é entender como a liquidez realmente funciona em Solana.
Provérbios 3:13-14
“Bem-aventurado o homem que acha sabedoria, e o homem que adquire conhecimento;
porque melhor é o lucro que ela dá do que o da prata, e melhor a sua renda do que o ouro mais fino.”