Key Takeaways:
- Ecosystem Dominance: Jupiter (JUP) has evolved from a simple aggregator to the liquidity backbone of Solana, managing over 60% of organic volume.
- The LFG Mechanism: Participation in the LFG (Let’s Find Out) Launchpad requires active governance staking, creating a direct link between JUP holders and high-quality airdrops.
- Risk Management: While lucrative, participation involves smart contract risks and voting lock-ups. Diversification within the Solana DeFi stack is mandatory.
At Dama DeFi, we don’t just report on the markets; we have Skin in the Game. Our analysts are active stakers in the Jupiter DAO, voting on proposals and testing the LFG Launchpad with real capital. Jupiter (JUP) LFG Launchpad: The Definitive Guide to Solana’s Ecosystem Governance and 2026 Growth Strategy. This isn’t theoretical journalism—it’s a field report from the front lines of the decentralized economy. If you are looking for “magic coins,” you are in the wrong place. We focus on TVL, protocol security, and sustainable yield.
The Evolution of Jupiter: Beyond the Aggregator
Since its inception, Jupiter has been the gateway for Solana users. However, with the introduction of the JUP DAO and the LFG Launchpad, the protocol has pivoted toward becoming a venture engine. By holding and staking JUP, users become part of a decentralized “Selection Committee,” deciding which projects deserve to launch on the most liquid platform in the ecosystem.
Why the LFG Launchpad Matters (Technical Perspective)
The LFG Launchpad utilizes a customized DLMM (Dynamic Liquidity Market Maker) model. Unlike traditional IDOs (Initial DEX Offerings) that suffer from massive bot front-running, Jupiter’s model focuses on:
- Price Discovery: Smooth curves that allow the market to find a fair value.
- Immediate Liquidity: Projects launch with deep pools, reducing slippage for early participants.
- Transparency: Every step of the launch is governed by on-chain votes.

Step-by-Step: How to Participate in the Next Massive Airdrop
Participating in the Jupiter ecosystem is no longer about “trading volume.” It is about Active Stake.
1. Staking and Governance
To qualify for future “Jupiter Working Group” (JWG) incentives and partner airdrops, you must lock your JUP tokens in the Governance portal.
- Lock-up Period: 30 days (unstaking takes 30 days to complete).
- Voting Power: 1 JUP = 1 Vote.
- Incentives: Active Staking Rewards (ASR) are distributed quarterly to those who vote on proposals.
2. Navigating the LFG Launchpad
When a project (like Zeus Network or Sharky) is selected, the LFG Launchpad opens a specific window for participation. You typically need to provide USDC or JUP to acquire the new token at the launch price.
Protocol Comparison: Launchpad Risk/Reward Matrix
| Metric | Jupiter LFG | Raydium Acceleraytor | Meteora DLMM Pools |
| Governance Required | Mandatory (ASR) | Low/None | None (LP focus) |
| Slippage Protection | High (DLMM Tech) | Moderate | Very High |
| Selection Quality | Vetted by DAO | Permissionless | Hybrid |
| Security Audit | Tier 1 (Multiple) | Tier 2 | Tier 1 |
Jupiter (JUP) Tokenomics: Analyzing Supply and Ecosystem Sustainability
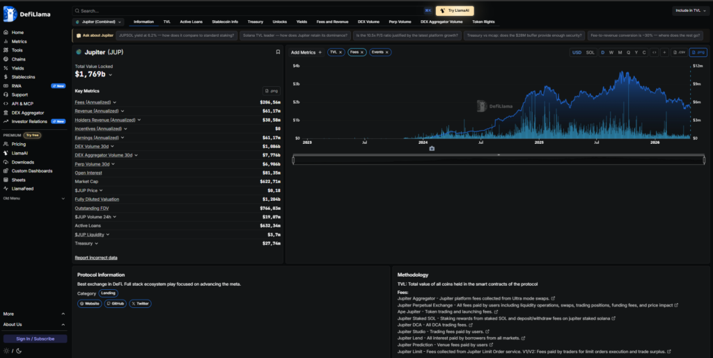
To master the Jupiter ecosystem, an investor must look beyond price action and dive into the mechanics of its supply. Based on the real-time data extracted from DeFiLlama (refer to the attached image), Jupiter showcases valuation metrics that highlight both its explosive growth and the strategic management of its circulating supply.
Key Supply Metrics (DeFiLlama Data Analysis)
According to the dashboard and indicators in the image, we can identify critical points for any serious DeFi strategist:
- Market Cap: Currently sitting at $622.71M. This represents the circulating supply multiplied by the current price of $0.18.
- Fully Diluted Valuation (FDV): Positioned at $1.80B. The FDV is the most vital long-term metric, indicating what the market cap would be if all 10 billion JUP tokens were in circulation.
- Total Value Locked (TVL): A massive $1.769B. This is a crucial “Health Ratio.” When the TVL is significantly higher than the circulating Market Cap, it indicates high protocol utility and deep liquidity, suggesting the token is backed by real-world usage rather than pure speculation.
The “50/50” Emission Strategy
Jupiter has adopted a rigorous split for its 10-billion-token total supply:
- 50% Team Managed: Reserved for operational liquidity, team vesting, and strategic provision.
- 50% Community Managed: This is distributed through annual airdrops and Active Staking Rewards (ASR).
The attached image reveals that the Annualized Revenue is approximately $61.17M. This is the “Skin in the Game” metric—Jupiter is not just printing tokens; it is a cash-flow machine. The revenue generated from the Perpetual Exchange, DCA fees, and Lending (Jupiter Lend) provides a fundamental floor for the token’s value.
Inflation vs. Utility: The 2026 Outlook
The growth chart in the image shows a sharp upward curve starting in mid-2024, stabilizing at a multi-billion dollar level. For the Dama DeFi reader, the “dilution risk” (the gap between Market Cap and FDV) is heavily mitigated by the protocol’s organic volume.
Unlike protocols that rely on “vampire attacks” or temporary incentives, Jupiter captures value through:
- Aggregator Fees: Small fees from high-volume “Ultra Mode” swaps.
- Perp Trading: Funding fees and liquidations from its Perpetual platform.
- Lending Interests: Interest paid by borrowers in the money markets.
Technical Conclusion: JUP’s supply is designed for gradual release. While a $1.8B FDV requires sustained growth, Jupiter’s ability to generate over $60M in annual revenue positions it far ahead of competitors on other chains that suffer from high inflation and low revenue generation.
Figure 1: DeFiLlama dashboard showing Jupiter’s TVL ($1.76b) and Revenue metrics as of April 2026. Note the healthy correlation between protocol usage and value retention.

Technical Deep Dive: TVL and Protocol Security
As of late 2024 and heading into 2026, Jupiter’s TVL is not just “staked tokens.” It represents the deepest liquidity for perpetuals, limit orders, and DCA (Dollar Cost Averaging) vaults on Solana.
- Audit Status: Jupiter undergoes continuous auditing by firms like Offside Labs and Neodyme.
- Oracle Resilience: Integration with Pyth Network ensures that price feeds for the Perps (Perpetual Trading) platform are resistant to flash loan attacks.
- TVL Quality: Over $400M in the JLP (Jupiter Liquidity Provider) pool alone, consisting of highly liquid assets like SOL, ETH, and WBTC.
Jupiter’s Roadmap: What to Expect in 2026
If you missed the initial JUP airdrops, the strategy for 2026 shifts toward Institutional DeFi. Jupiter is positioning itself as the primary interface for “Solana 2.0.”
Forecasted Title for 2026: “The Jup-Fi Stack: How Jupiter Became the First Decentralized Central Bank of Solana.”
By 2026, expect the integration of RWA (Real World Assets) directly into the LFG Launchpad, allowing stakers to gain exposure to tokenized treasury bills and credit markets.
Here is the comprehensive FAQ in plain text format, covering everything from technical protocol mechanics to governance strategies for Jupiter (JUP) and the LFG Launchpad.
Jupiter (JUP) & LFG Launchpad: Frequently Asked Questions
1. What is Jupiter (JUP)? Jupiter is the leading liquidity aggregator on the Solana blockchain, offering swap services, perpetual trading, limit orders, and a decentralized launchpad (LFG).
2. What does “LFG” stand for in Jupiter’s ecosystem? In Jupiter’s context, LFG stands for “Let’s Find Out,” the name of their community-driven launchpad designed to bootstrap high-quality Solana projects.
3. How do I participate in the next big Jupiter airdrop? The primary way to qualify for future rewards is through “Active Staking.” You must stake your JUP tokens and participate in DAO governance votes.
4. Is there a minimum amount of JUP required to stake? There is no protocol-enforced minimum, but staking larger amounts increases your voting power and your share of the Active Staking Rewards (ASR).
5. How long is the unstaking period for JUP? Unstaking takes exactly 30 days. Your voting power and reward eligibility decrease linearly during this month-long cooldown.
6. What are Active Staking Rewards (ASR)? ASR are incentives distributed to users who actively vote on DAO proposals. These rewards often include JUP tokens and tokens from projects launched via the LFG Launchpad.
7. How often are governance votes held? Votes occur whenever a new project applies for the LFG Launchpad or when the Jupiter Working Group (JWG) submits budget and ecosystem proposals.
8. What is the JLP token? JLP (Jupiter Liquidity Provider) is a basket of assets (SOL, ETH, BTC, USDC, USDT) that acts as the counterparty for perpetual traders. Holders earn 75% of the platform’s trading fees.
9. Can I participate in LFG launches without staking JUP? While anyone can buy the tokens once they launch, the best entry points and early allocations are often tied to the governance community and active stakers.
10. What is a DLMM in the context of Jupiter? DLMM stands for Dynamic Liquidity Market Maker. It is the technology Jupiter uses for launches to ensure deep liquidity and reduce price volatility for new tokens.
11. Is Jupiter safer than other Solana DEXs? Jupiter is one of the most audited protocols on Solana. However, all DeFi involves smart contract risk; always practice proper risk management.
12. How does Jupiter’s bridge aggregator work? It scans multiple cross-chain bridges (like deBridge and Wormhole) to find the fastest and cheapest way for you to move assets from Ethereum or L2s to Solana.
13. What is the role of the Jupiter Working Group (JWG)? The JWGs are community-led teams funded by the DAO to manage growth, marketing, and technical vetting for the ecosystem.
14. Why did my vote not count for rewards? To earn ASR, you must vote while your JUP is fully staked. If you start the 30-day unstaking process before a vote ends, your power is reduced.
15. Does Jupiter support perpetual trading? Yes, Jupiter offers decentralized perpetual swaps with up to 100x leverage on major assets like SOL, BTC, and ETH.
16. What is the total supply of JUP? The total supply is capped at 10 billion tokens, with a 50/50 split between the team and the community managed via a multi-year distribution plan.
17. How does Jupiter find the best price for a swap? It “routes” your trade through hundreds of different liquidity sources on Solana simultaneously to find the path with the least slippage.
18. What are the fees for using Jupiter? Jupiter’s aggregator service is free. You only pay the underlying DEX fees and Solana network gas (which is usually less than $0.01).
19. What is a “Genesis” airdrop? The Genesis airdrop was the first massive distribution of JUP to early users. Future “rounds” are expected to be more focused on governance participation.
20. Can I trade meme coins on Jupiter? Yes, Jupiter aggregates liquidity for almost every token on Solana, including high-risk meme coins, provided there is an active liquidity pool.
21. What happens if I lose my wallet keys? Because Jupiter is non-custodial, your JUP is gone if you lose your seed phrase. Jupiter does not have access to your funds.
22. How do I know which projects are launching next on LFG? Keep an eye on the “Governance” tab on the Jupiter website. Potential projects must post a pitch on the forum before going to a DAO vote.
23. What is the “Jupuary” event? Jupuary refers to the month of January, which the community has adopted as a time for major protocol updates and historical airdrop distributions.
24. Can I use Jupiter on mobile? Yes, Jupiter is fully compatible with mobile wallets like Phantom, Solflare, and Backpack through their in-app browsers.
25. What is slippage in a Jupiter trade? Slippage is the difference between the expected price of a trade and the price at which the trade is actually executed. Jupiter allows you to set custom slippage limits.
26. Does Jupiter have a limit order feature? Yes, you can set “buy” or “sell” orders at specific prices, and Jupiter will execute them automatically when the market hits your target.
27. What is DCA on Jupiter? DCA (Dollar Cost Averaging) is a tool that allows you to automate the purchase of a token over a set period (e.g., buying $10 of SOL every hour).
28. How do I get a “voter” badge? Participating in LFG votes often earns you on-chain credentials or NFTs that may serve as multipliers for future ecosystem rewards.
29. Is JUP a “governance-only” token? Currently, its primary utility is governance and staking rewards, but its role is expanding to include collateral and fee-tiering in the “Jup-Fi” stack.
30. Where can I see the Jupiter treasury? Jupiter’s DAO treasury is transparent and can be viewed on-chain or via governance dashboards like RealMS, showing exactly how much capital the community controls.